配套產品推薦
產品 · 簡介
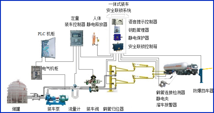
AW–DZ型防爆擋車器,擋車器由防爆控制器及道閘組成,主要配套定量裝車控制系統,通過各種聯鎖條件自動控制車輛的放行,同時輸出通用的干接點信號到裝車儀及其它自控系統,實現有效的裝車安全聯鎖控制。


設備符合相關安全標準的規定,特別適用于易燃、易爆等液態石油化工產品裝卸場合。
產品參數
| 輸入電壓 | 220VAC |
| 防爆等級 | ExdiaⅡBT6Gb |
| 設備箱體外形尺寸 | 400*270*1050 |
| 實用桿長 | 2~6米 |
| 落桿速度 | 3/6S可選 |
| 設備功率 | 120W |
| 輸入輸出信號 | 干接點輸入輸出 |
| 機芯工作溫度 | -25℃~+85℃ |
| 電控箱工作溫度 | -20℃~+75 |

產品特點:
(1)控制輸入/輸出部分分別采用光電藕合繼電器;
(2)不存在無皮帶齒輪磨損問題,無需加油;
(3)道閘由防爆控制器控制,控制器接收第三方設備指令,實現自動抬、落閘;
(4)適應性高,起落桿無顫動。









